Перейти к основному содержимому
Перейти к основному содержимому

Мониторинг метрик Kafka с помощью ClickStack

TL;DR

В этом руководстве показано, как отслеживать метрики производительности Apache Kafka с помощью ClickStack, используя OpenTelemetry JMX Metric Gatherer. Вы узнаете, как:

  • Включить JMX на брокерах Kafka и настроить JMX Metric Gatherer
  • Отправлять метрики Kafka в ClickStack через OTLP
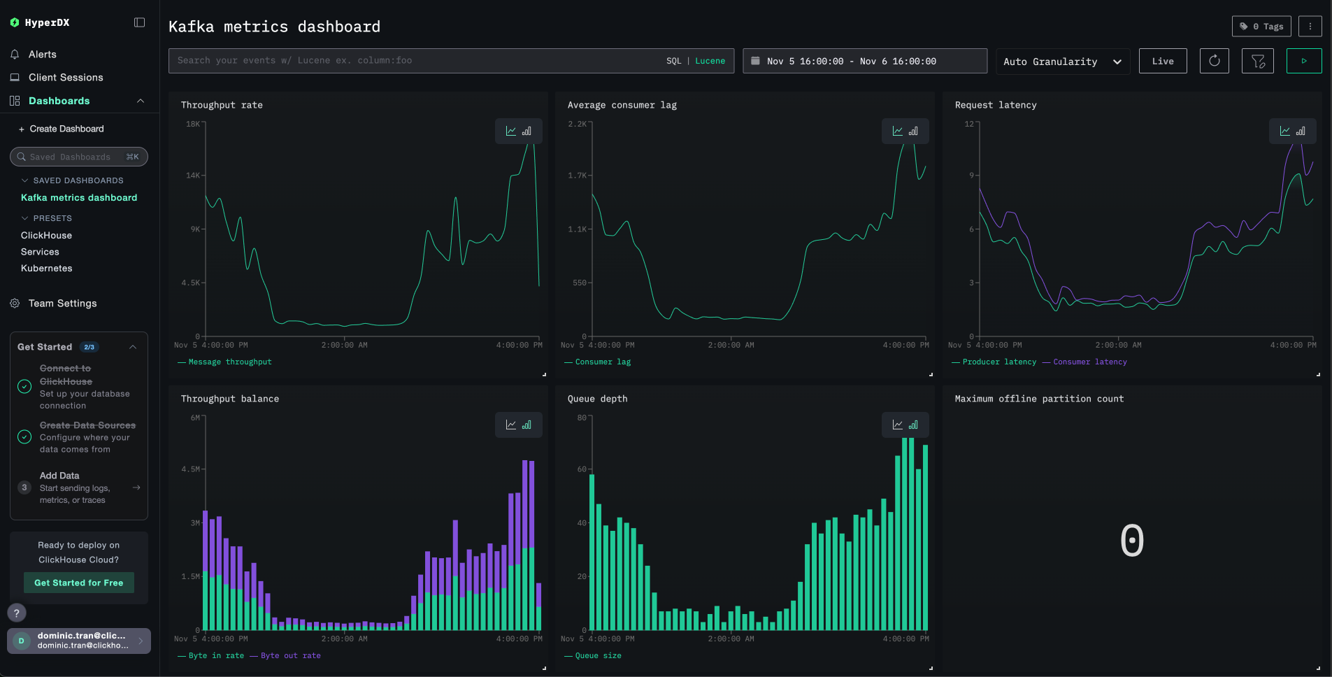
  • Использовать готовую панель мониторинга для визуализации производительности Kafka (пропускная способность брокеров, отставание потребителей, состояние партиций, задержка запросов)

Доступен демонстрационный набор данных с примерами метрик, если вы хотите протестировать интеграцию перед настройкой боевого кластера Kafka.

Требуемое время: 10–15 минут

Интеграция с существующим развертыванием Kafka

Мониторьте существующее развертывание Kafka, запустив контейнер OpenTelemetry JMX Metric Gatherer для сбора метрик и их отправки в ClickStack по OTLP.

Если вы хотите сначала протестировать эту интеграцию, не изменяя существующее развертывание, перейдите к разделу с демонстрационным набором данных.

Предварительные требования
  • Запущенный экземпляр ClickStack
  • Развернутая Kafka версии 2.0 или новее с включенным JMX
  • Сетевой доступ между ClickStack и Kafka (порт JMX 9999, порт Kafka 9092)
  • JAR-файл OpenTelemetry JMX Metric Gatherer (инструкции по скачиванию см. ниже)

Получите API-ключ ClickStack

JMX Metric Gatherer отправляет данные в OTLP-эндпоинт ClickStack, для которого требуется аутентификация.

  1. Откройте HyperDX по адресу вашего ClickStack (например, http://localhost:8080)
  2. При необходимости создайте учетную запись или войдите в систему
  3. Перейдите в раздел Team Settings → API Keys
  4. Скопируйте свой ключ API для приёма данных
API-ключ ClickStack
  1. Задайте её как переменную окружения:
export CLICKSTACK_API_KEY=your-api-key-here

Загрузите OpenTelemetry JMX Metric Gatherer

Скачайте JAR-файл JMX Metric Gatherer:

curl -L -o opentelemetry-jmx-metrics.jar \
  https://github.com/open-telemetry/opentelemetry-java-contrib/releases/download/v1.32.0/opentelemetry-jmx-metrics.jar

Проверьте, что JMX включен для Kafka

Убедитесь, что JMX включен на брокерах Kafka. Для развертываний Docker:

services:
  kafka:
    image: confluentinc/cp-kafka:latest
    environment:
      JMX_PORT: 9999
      KAFKA_JMX_HOSTNAME: kafka
      # ... другие настройки Kafka
    ports:
      - "9092:9092"
      - "9999:9999"

Для развертываний без Docker задайте эти параметры при запуске Kafka:

export JMX_PORT=9999

Проверьте доступность JMX:

netstat -an | grep 9999

Развертывание JMX Metric Gatherer с помощью Docker Compose

Данный пример демонстрирует полную конфигурацию с Kafka, JMX Metric Gatherer и ClickStack. Укажите имена сервисов и конечные точки в соответствии с вашим развертыванием:

services:
  clickstack:
    image: clickhouse/clickstack-all-in-one:latest
    ports:
      - "8080:8080"
      - "4317:4317"
      - "4318:4318"
    networks:
      - monitoring

  kafka:
    image: confluentinc/cp-kafka:latest
    hostname: kafka
    container_name: kafka
    environment:
      KAFKA_NODE_ID: 1
      KAFKA_LISTENER_SECURITY_PROTOCOL_MAP: 'CONTROLLER:PLAINTEXT,PLAINTEXT:PLAINTEXT'
      KAFKA_ADVERTISED_LISTENERS: 'PLAINTEXT://kafka:9092'
      KAFKA_PROCESS_ROLES: 'broker,controller'
      KAFKA_CONTROLLER_QUORUM_VOTERS: '1@kafka:29093'
      KAFKA_LISTENERS: 'PLAINTEXT://kafka:9092,CONTROLLER://kafka:29093'
      KAFKA_CONTROLLER_LISTENER_NAMES: 'CONTROLLER'
      KAFKA_LOG_DIRS: '/tmp/kraft-combined-logs'
      KAFKA_OFFSETS_TOPIC_REPLICATION_FACTOR: 1
      KAFKA_TRANSACTION_STATE_LOG_REPLICATION_FACTOR: 1
      KAFKA_TRANSACTION_STATE_LOG_MIN_ISR: 1
      CLUSTER_ID: 'MkU3OEVBNTcwNTJENDM2Qk'
      JMX_PORT: 9999
      KAFKA_JMX_HOSTNAME: kafka
      KAFKA_JMX_OPTS: '-Dcom.sun.management.jmxremote -Dcom.sun.management.jmxremote.authenticate=false -Dcom.sun.management.jmxremote.ssl=false -Djava.rmi.server.hostname=kafka -Dcom.sun.management.jmxremote.rmi.port=9999'
    ports:
      - "9092:9092"
      - "9999:9999"
    networks:
      - monitoring

  kafka-jmx-exporter:
    image: eclipse-temurin:11-jre
    depends_on:
      - kafka
      - clickstack
    environment:
      - CLICKSTACK_API_KEY=${CLICKSTACK_API_KEY}
    volumes:
      - ./opentelemetry-jmx-metrics.jar:/app/opentelemetry-jmx-metrics.jar
    command: >
      sh -c "java
      -Dotel.jmx.service.url=service:jmx:rmi:///jndi/rmi://kafka:9999/jmxrmi
      -Dotel.jmx.target.system=kafka
      -Dotel.metrics.exporter=otlp
      -Dotel.exporter.otlp.protocol=http/protobuf
      -Dotel.exporter.otlp.endpoint=http://clickstack:4318
      -Dotel.exporter.otlp.headers=authorization=\${CLICKSTACK_API_KEY}
      -Dotel.resource.attributes=service.name=kafka,kafka.broker.id=broker-0
      -Dotel.jmx.interval.milliseconds=10000
      -jar /app/opentelemetry-jmx-metrics.jar"
    networks:
      - monitoring

networks:
  monitoring:
    driver: bridge

Ключевые параметры конфигурации:

  • service:jmx:rmi:///jndi/rmi://kafka:9999/jmxrmi - URL JMX-подключения (используйте имя хоста Kafka)
  • otel.jmx.target.system=kafka - Включает специализированные метрики Kafka
  • http://clickstack:4318 - OTLP HTTP endpoint (используйте имя хоста вашего ClickStack)
  • authorization=\${CLICKSTACK_API_KEY} - ключ API для аутентификации (обязательный параметр)
  • service.name=kafka,kafka.broker.id=broker-0 - атрибуты ресурса для фильтрации
  • 10000 - Интервал сбора данных в миллисекундах (10 секунд)

Проверка метрик в HyperDX

Войдите в HyperDX и убедитесь, что метрики поступают:

  1. Перейдите в раздел Chart Explorer
  2. Найдите kafka.message.count или kafka.partition.count
  3. Метрики должны появляться каждые 10 секунд

Ключевые метрики для проверки:

  • kafka.message.count - Общее число обработанных сообщений
  • kafka.partition.count - Общее число партиций
  • kafka.partition.under_replicated - В исправном кластере значение должно быть 0
  • kafka.network.io - Пропускная способность сети
  • kafka.request.time.* - Перцентили времени отклика запросов

Чтобы сгенерировать активность и получить больше метрик:

# Создайте тестовый топик
docker exec kafka bash -c "unset JMX_PORT && kafka-topics --create --topic test-topic --bootstrap-server kafka:9092 --partitions 3 --replication-factor 1"

# Отправьте тестовые сообщения
echo -e "Message 1\nMessage 2\nMessage 3" | docker exec -i kafka bash -c "unset JMX_PORT && kafka-console-producer --topic test-topic --bootstrap-server kafka:9092"
Примечание

При запуске клиентских команд Kafka (kafka-topics, kafka-console-producer и т. д.) внутри контейнера Kafka используйте префикс unset JMX_PORT && для предотвращения конфликтов портов JMX.

Демонстрационный набор данных

Для пользователей, которые хотят протестировать интеграцию метрик Kafka до настройки продуктивных систем, мы предоставляем заранее сгенерированный набор данных с реалистичными шаблонами метрик Kafka.

Загрузите пример набора данных с метриками

Скачайте заранее сгенерированные файлы метрик (29 часов метрик Kafka с реалистичными шаблонами):

# Загрузить gauge‑метрики (количество партиций, размеры очередей, задержки, лаг потребителей)
curl -O https://datasets-documentation.s3.eu-west-3.amazonaws.com/clickstack-integrations/kafka/kafka-metrics-gauge.csv

# Загрузить sum‑метрики (скорости сообщений, пропускная способность по байтам, количество запросов)
curl -O https://datasets-documentation.s3.eu-west-3.amazonaws.com/clickstack-integrations/kafka/kafka-metrics-sum.csv

Набор данных включает реалистичные шаблоны для одноброкерного кластера Kafka для e‑commerce:

  • 06:00-08:00: Утренний всплеск — резкий рост трафика от ночного базового уровня
  • 10:00-10:15: Флеш‑распродажа — резкий скачок до 3.5× нормального трафика
  • 11:30: Событие развертывания — 12× скачок лага потребителей с недореплицированными партициями
  • 14:00-15:30: Пиковые покупки — устойчиво высокий трафик на уровне 2.8× базового
  • 17:00-17:30: Вечерний всплеск после работы — вторичный пик трафика
  • 18:45: Перебалансировка потребителей — 6× скачок лага во время перебалансировки
  • 20:00-22:00: Вечерний спад — резкое снижение до ночного уровня

Запустите ClickStack

Запустите экземпляр ClickStack:

docker run -d --name clickstack-demo \
  -p 8080:8080 -p 4317:4317 -p 4318:4318 \
  clickhouse/clickstack-all-in-one:latest

Загрузите метрики в ClickStack

Загрузите метрики напрямую в ClickHouse:

# Загрузить gauge‑метрики (количество партиций, размеры очередей, задержки, лаг потребителей)
cat kafka-metrics-gauge.csv | docker exec -i clickstack-demo \
  clickhouse-client --query "INSERT INTO otel_metrics_gauge FORMAT CSVWithNames"

# Загрузить sum‑метрики (скорости сообщений, пропускная способность по байтам, количество запросов)
cat kafka-metrics-sum.csv | docker exec -i clickstack-demo \
  clickhouse-client --query "INSERT INTO otel_metrics_sum FORMAT CSVWithNames"

Проверьте метрики в HyperDX

После загрузки самый быстрый способ посмотреть метрики — воспользоваться преднастроенным дашбордом.

Перейдите к разделу Дашборды и визуализация, чтобы импортировать дашборд и просмотреть все метрики Kafka одновременно.

Отображение часовых поясов

HyperDX отображает временные метки в локальном часовом поясе вашего браузера. Демонстрационные данные охватывают период 2025-11-05 16:00:00 - 2025-11-06 16:00:00 (UTC). Установите диапазон времени на 2025-11-04 16:00:00 - 2025-11-07 16:00:00, чтобы гарантированно увидеть демонстрационные метрики, независимо от вашего местоположения. После того как метрики будут видны, вы можете сузить диапазон до 24 часов для более наглядной визуализации.

Панели и визуализация

Чтобы помочь вам начать мониторинг Kafka с помощью ClickStack, мы предоставляем основные визуализации для метрик Kafka.

Скачать конфигурацию панели

Импорт готовой панели

  1. Откройте HyperDX и перейдите в раздел Dashboards
  2. Нажмите Import Dashboard в правом верхнем углу под значком с многоточием
Кнопка импорта панели
  1. Загрузите файл kafka-metrics-dashboard.json и нажмите Finish Import
Диалоговое окно завершения импорта

Просмотр панели

Панель будет создана со всеми предварительно настроенными визуализациями:

Панель метрик Kafka
Примечание

Для демонстрационного набора данных установите диапазон времени 2025-11-05 16:00:00 - 2025-11-06 16:00:00 (UTC) (при необходимости скорректируйте его в соответствии с вашим часовым поясом). В импортируемой панели по умолчанию не задан диапазон времени.

Устранение неполадок

Метрики не отображаются в HyperDX

Убедитесь, что API-ключ задан и передаётся в контейнер:

# Проверка переменной окружения
echo $CLICKSTACK_API_KEY

# Проверка наличия переменной в контейнере
docker exec <jmx-exporter-container> env | grep CLICKSTACK_API_KEY

Если параметр не задан, задайте его и перезапустите:

export CLICKSTACK_API_KEY=ваш-api-ключ
docker compose up -d kafka-jmx-exporter

Проверьте, доходят ли метрики до ClickHouse:

docker exec <clickstack-container> clickhouse-client --query "
SELECT DISTINCT MetricName 
FROM otel_metrics_sum 
WHERE ServiceName = 'kafka' 
LIMIT 10
"

Если вы не видите результатов, проверьте логи экспортера JMX:

docker compose logs kafka-jmx-exporter | grep -i "error\|connection" | tail -10

Сгенерируйте активность в Kafka, чтобы заполнить метрики:

# Создание тестового топика
docker exec kafka bash -c "unset JMX_PORT && kafka-topics --create --topic test-topic --bootstrap-server kafka:9092 --partitions 3 --replication-factor 1"

# Отправка тестовых сообщений
echo -e "Message 1\nMessage 2\nMessage 3" | docker exec -i kafka bash -c "unset JMX_PORT && kafka-console-producer --topic test-topic --bootstrap-server kafka:9092"

Ошибки авторизации

Если вы видите Authorization failed или 401 Unauthorized:

  1. Проверьте ключ API в интерфейсе HyperDX (Settings → API Keys → Ingestion API Key (ключ API для приёма данных))
  2. Повторно выполните экспорт и перезапустите:
export CLICKSTACK_API_KEY=ваш-корректный-api-ключ
docker compose down
docker compose up -d

Конфликты портов при выполнении команд клиента Kafka

При выполнении команд клиента Kafka внутри контейнера Kafka вы можете увидеть:

Ошибка: порт уже используется: 9999

Добавьте к каждой команде префикс unset JMX_PORT &&:

docker exec kafka bash -c "unset JMX_PORT && kafka-topics --list --bootstrap-server kafka:9092"

Проблемы с сетевым подключением

Если в логах экспортера JMX появляется сообщение Connection refused:

Убедитесь, что все контейнеры находятся в одной сети Docker:

docker compose ps
docker network inspect <имя-сети>

Проверка подключения:

# Из JMX-экспортера в ClickStack \{#check-environment-variable}
docker exec <jmx-exporter-container> sh -c "timeout 2 bash -c 'cat < /dev/null > /dev/tcp/clickstack/4318' && echo 'Connected' || echo 'Failed'"

Переход в продакшн

В этом руководстве метрики отправляются напрямую из JMX Metric Gatherer в OTLP-эндпоинт ClickStack, что хорошо подходит для тестирования и небольших развертываний.

Для продакшн-сред разверните собственный OpenTelemetry Collector в режиме агента для получения метрик от JMX Exporter и их пересылки в ClickStack. Это обеспечивает пакетную обработку, устойчивость и централизованное управление конфигурацией.

См. раздел Приём данных с помощью OpenTelemetry для ознакомления с паттернами продакшн-развертывания и примерами конфигурации коллектора.